Cloudflare R2 For Model Distribution

@pierotofy suggested using Cloudflare R2 for distributing the model packages so I’m trying it out.

I’ve uploaded all of the argosmodel files to an R2 bucket and am testing the ar->en model download on the prod CDN:

If there aren’t any problems I’m planning to expand the Cloudflare use to replace DigitalOcean (which is expensive) and just use Cloudflare and Sharktech.

1 Like

From my (slow) internet connection at home:

R2:

translate-ar_en- 100%[==========>]  78.08M  11.2MB/s    in 7.1s

DigitalOcean:

translate-ar_en- 100%[==========>]  78.08M  11.2MB/s    in 7.1s

From Europe data center:

R2:

translate-ar_en- 100%[==========>]  78.08M  53.1MB/s    in 1.5s

Digital Ocean:

translate-ar_en- 100%[==========>]  78.08M  20.0MB/s    in 4.4s
1 Like

Thanks for the test; it’s looking good to me too.

Since all the models are under 10GB (~8GB) and download bandwidth is free I think I’m going to be able to stay on the Cloudflare free tier.

1 Like

I just moved all of the DigitalOcean links to Cloudflare:

If Cloudflare is cheaper and faster then this is a big win!

1 Like

Awesome! :clap: Excited to see how R2 will perform here.

1 Like

I moved the CDN to 100% Cloudflare R2 since it seems to be working well and is fast/free.

2 Likes

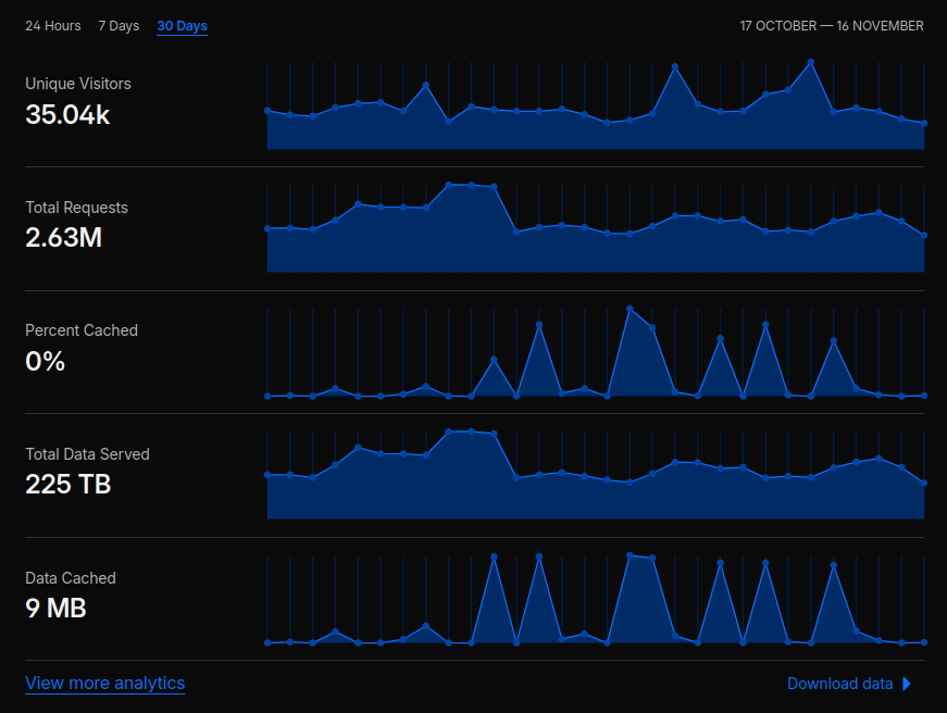
These are the current Cloudflare analytics for people downloading the Argos Translate models. 35k unique downloaders in a month. I’m also using 225TB a month of bandwidth basically for free (I only pay for the domain) with Cloudflare.

2 Likes

That is quite a bit of bandwidth!